SERVICE 事業紹介


スポーツタウン
「DOスポーツ」を推進することを通じて、住民のスポーツ実施率向上と健康増進、さらには地域の活性化を支援します。
スポーツで人とまちを元気に
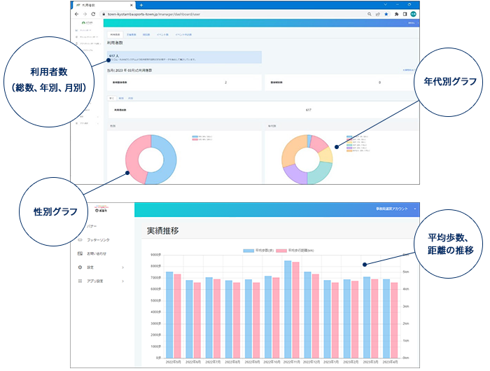
スポーツタウンサービスは、「スポーツタウンWALKER」を使って、ウォーキングや健診受診を促進したり、オンラインイベントを楽しんでもらったり、地域情報を発信したりします。主に自治体の健康づくり施策・運動実施率向上に寄与し、住民が「楽しく健康に!」を支えるサービスです。



